◎欢迎参与讨论,请在这里发表您的看法、交流您的观点。

又是一年植树节,这个充满生机与希望的节日,不仅是播种绿色的契机,也是碳阻迹宣告连续第13年实现碳中和的传统日子。
本年度,碳阻迹依托自主研发的碳云Ccloud平台,高效完成了2024年度企业碳排放的全面盘点,并在此基础上成功实现了2024年度碳中和!

碳盘查是碳中和的基础,也是我们行动的起点。
碳阻迹在2024年度沿用往年模型,在多个部门的配合下,再次利用碳云自主完成公司2024年度碳盘查,实现了对公司运营边界内(范围一、范围二及范围三)温室气体排放的精确量化。这不仅让我们对自身的碳排放有了更清晰的认识,更为后续的减排行动提供了精准的数据支持。

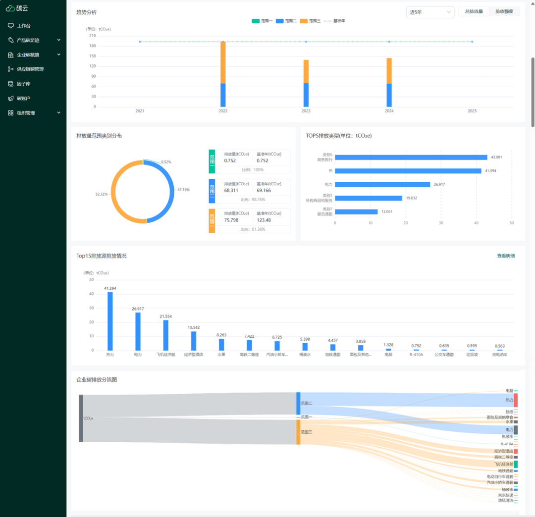
通过碳盘查,我们得知2024年度公司共排放温室气体144.861吨二氧化碳当量,较2022年度有了显著的降低。通过可视化的数据看板,我们精准识别了排放热点,让TOP排放源一目了然、那些隐藏在日常运营中的高排放环节无所遁形。

我们看到,公司的碳排主要集中在范围二(企业购买的电力或热力所产生的间接排放)和范围三(企业价值链上下游产生的排放),因此,碳阻迹在今年特别提出了《办公室减碳倡议》。
对于范围二的部分,碳阻迹倡导:
待机模式:设置电脑、打印机等设备在不使用时进入待机或休眠模式。
下班断电:下班后关闭所有设备电源,避免待机能耗。包括电脑、插线板、最后走关闭饮水机。
打印:非必要不彩色打印,尽量采用双面打印。
合理设置温度:夏季空调温度建议设置在26℃左右,冬季供暖温度建议在20℃左右。
定期维护:定期清洁空调滤网和维护设备,确保高效运行。

范围三的排放量占公司总体排放量的“大头”,尤其集中在差旅模块。为此我们倡导:
行程优化:合理安排行程,避免频繁往返,尽量一次出差完成多项任务。
优先公共交通:选择火车、地铁、公交车等公共交通工具,减少飞机和高碳排放车辆的使用。
共享出行:鼓励使用拼车或共享出行服务,减少单人驾车。
减少资源浪费:在酒店中减少一次性用品的使用,如毛巾、床单等,避免不必要的更换。
节能行为:离开房间时关闭空调、灯光和电器,减少能源消耗。
员工通勤碳排放是TOP5排放源之一,我们惊喜地看到,几乎所有员工都积极行动起来,自愿自行购买优质的碳信用来中和掉自己一年的通勤碳排放。这也成为碳阻迹 2024 年度碳中和行动中的一个缩影。
为了表彰这些 “零碳使者” 和积极参与的员工,公司特设低碳英雄代金券,奖金额度等同于 “所有员工购买总碳资产”,以激励更多人投身到个人低碳行动中来。
根据各位员工的通勤碳排放情况,我们为通勤碳排放量最高的员工颁发了红奖,为通勤碳减排最高的员工颁发了蓝奖,并从所有参与中和的 carbonstoppers 中随机抽取了 5 名减排幸运儿。这些荣誉不仅是对个人努力的认可,更是对全体员工绿色行动的鼓舞。

每一个carbonstoppers 也将可持续从工作延续到自己的生活中,
Carbonstoppers A养猫猫的铲屎官——“我经常收集那些原本可能被丢弃的外带饮料塑料袋,用来装猫屎。这样做既减少了塑料垃圾的产生,又为我的小猫提供了一个环保的‘厕所’。”
Carbonstoppers B户外野人——“我十分热爱户外活动,只要有空闲时间,我就会带上垃圾袋,走进山林,一边享受大自然的宁静与美丽,一边捡拾那些被遗忘的垃圾。”
Carbonstoppers C手工爱爱好者——“家里的废旧纸箱一直是个问题,但自从我开始尝试用它们手工制作各种收纳工具后,这些问题就迎刃而解了。我用纸箱制作了书架、储物盒、鞋盒等,不仅让家里变得更加整洁有序,还实现了资源的再利用。每次看到这些亲手制作的物品,我都会感到一种满足和自豪”

碳阻迹的碳中和行动不仅仅是属于一个公司的低碳行为,它如同一颗种子,深深植根于企业文化之中,同时也影响着每一个员工,并在每一个员工的影响下,逐渐生根发芽。

◎欢迎参与讨论,请在这里发表您的看法、交流您的观点。

工作时间:8:00-18:00
电子邮件
扫码二维码
获取最新动态
