◎欢迎参与讨论,请在这里发表您的看法、交流您的观点。

中国石化上海石油化工股份有限公司(以下简称:上海石化)是中国石油化工股份有限公司(以下简称:中国石化)的控股子公司,是中国最大的炼油化工一体化企业之一。为提升操作人员的培训考核、保证现场生产安全,自首次合作以来,上海石化与北京华康达计算机应用技术有限公司(以下简称:华康达,和利时集团全资子公司)的技术合作持续深化,截止目前已合作完成上海石化20余套装置定制OTS仿真系统的开发与应用。通过上海石化等下属企业仿真培训的应用实践,中国石化集团深刻感受到培训系统在企业生产中的作用和意义,为此颁布“总经理2号令”,对下属企业员工的生产培训及操作技能提升做出明确规定。

本项目是双方再次合作,该仿真项目启动于2024年7月,采用华康达公司过程工业仿真平台软件GPRES(上海石化拥有该软件的使用权),开发上海石化3#硫磺回收、3#酸性水汽提、2#气体分馏、碳二回收(干气提浓)等四套装置的定制OTS。主要工作包括对四套装置工艺过程的建模、对装置过程控制操作的模拟及对装置生产现场操作的仿真,共计部署通讯点数:20000余点,仿真操作画面170余幅。其中,对装置过程控制的模拟,华康达首次应用自主研发的AI组态智译系统。
AI技术创新及落地
AI智译专家
由于DCS与OTS组态软件不同,仿真组态过程时,多数情况均需要对照DCS组态文件人工组态,耗时费力易产生偏差,且需反复调试才能完成组态工作。
随着AI技术的火热发展,华康达将人工智能作为重要研究方向,并在2024年开发出AI组态智译系统——AI智译专家。在本项目DCS/SIS控制系统模拟中,AI智译专家首次示范应用。我们灵活运用AI智译专家的图像识别能力,对客户提供的DCS画面和联锁逻辑图进行智能建模。该技术能够自动读取各类格式的图纸,无需手动逐点绘制,只需简单校验即可大规模快速完成建模,大幅减少人力与时间成本。其通用性可适用于任何依照图纸进行建模的场景,真正实现了高效、准确、低门槛的自动化部署,翻译后的组态文件正确率高达90%以上。应用AI智译专家,项目工程师在OTS组态过程中仅需做简单的校验工作,每人每天即可完成几十甚至上百张高质量的组态文件,仿真组态效率提升70%以上。应用实践证明,AI组态智译的技术成果已创新落地。
项目详情
1)装置工艺过程的仿真
华康达公司拥有丰富的模型经验和众多成熟的自主软件成果(200+软件著作权),本项目中涉及四套装置的工艺仿真均具备自主知识产权:

图/硫磺回收

图/酸性水汽提

图/气体分馏

图/碳二回收(干气提浓)
2)装置过程控制操作的模拟
对于装置过程控制操作的模拟,华康达采用仿真DCS/SIS界面及操作功能的控制系统模拟技术,模拟四套装置所用的控制系统。四套装置的DCS系统及SIS系统分别使用了国内外3个品牌的产品,但华康达在过程控制仿真方面积累深厚,均有相应的控制系统仿真产品,可在本项目中直接使用。
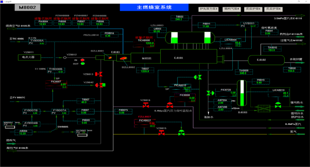
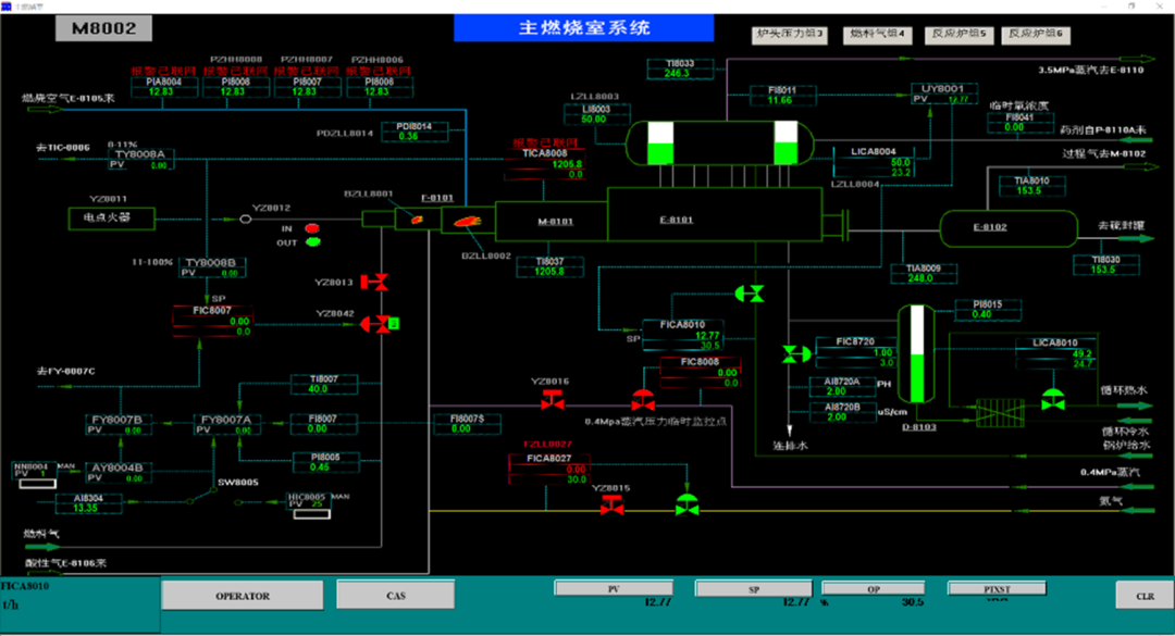
项目中对国外品牌一DCS系统操作控制功能的仿真:

图/流程画面显示

图/带有控制面板的
流程画面显示
项目中对国外品牌二DCS系统操作控制功能的仿真:

图/流程画面显示

图/带有控制面板的
流程画面显示
项目中对品牌三SIS系统操作控制功能的仿真:


3)装置现场操作的模拟界面
以装置实际P&ID图建立,既可在OTS中模拟现场操作,又可用于生产人员装置工艺和控制的学习。

图/基于P&ID的
现场操作仿真画面图例

图/模拟装置现场控制
操作的界面
该四套装置的仿真培训系统已于2024年年底全面部署到上海石化仿真网络管理平台上。系统更新后近两个月时间内,仿真模拟练习人数已达682人,练习频次高达6508次,人均练习9.54次,人均培训时长4.3小时。
2025年初,上海石化召开了对本项目的验收审核会并从模型精度、系统稳定性、工程质量等多方面均给出高度评价。项目成功实施,有效提高生产人员的操作水平,保障生产安全的前提下,实现了生产效率跨越式提升,为保证上海石化生产装置“安稳长满优”运行做出重要贡献。

当下,科技发展已是日新月异,技术创新方能行稳致远。伴随石化行业数字化转型的深入,人工智能的应用必然迭代加速。本项目中AI组态智译应用的成功落地,不仅是和利时工业AI规模化布局的缩影,也是其不断探索的积淀。和利时工业AI应用将为更多行业高质量发展注入强劲动能!
注:
华康达(HKD)是和利时的全资子公司,自1994年成立以来,经过30年的发展,华康达不仅自主研发了近200个典型过程工艺和三维虚拟现实的仿真系统产品,还开发有297项拥有自主软件著作权的过程装置模拟软件,完成1000多个过程生产装置的动态流程模拟项目,在流程工业的仿真实力和影响力得到了广泛认可,是国内流程工业领域仿真系统(OTS)的主要供应商。

◎欢迎参与讨论,请在这里发表您的看法、交流您的观点。

工作时间:8:00-18:00
电子邮件
扫码二维码
获取最新动态
